【Linux】云服务器自动化部署VuePress博客(Jenkins)
写在话前
- 由于Vuepress是每次生成静态文件,没有数据库和后台,因此每次更新了文章源码就需要
npm run build构建一次。 - 对于部署到 Github Pages 或 第三方云平台 ,仅需按需求配置脚本和工作流,但如果是部署在自己的云服务器上,就可以采用Jenkins来自动化部署,每次只要push了新的内容就会自动拉取并进行构建。
预期
将Vuepress源码push到自己的Github仓库上
Jenkins服务器自动将更新后的代码从Github上fetch下来
Jenkins服务器将源码构建并打包至对应文件夹
在对应文件夹上部署静态网站服务
安装Jenkins
此处使用Ubuntu进行演示,安装LTS版本,对应系统安装可在官网查看。
Ubuntu Install
sudo wget -O /etc/apt/keyrings/jenkins-keyring.asc \
https://pkg.jenkins.io/debian-stable/jenkins.io-2023.key
echo "deb [signed-by=/etc/apt/keyrings/jenkins-keyring.asc]" \
https://pkg.jenkins.io/debian-stable binary/ | sudo tee \
/etc/apt/sources.list.d/jenkins.list > /dev/null
sudo apt-get update
sudo apt-get install jenkins软件包安装将:
- 将 Jenkins 设置为启动时启动的守护进程。运行
systemctl cat jenkins了解更多详细信息 - 创建一个 jenkin 用户来运行此服务
- 将控制台日志输出直接到 systemd-journald。如果要对 Jenkins 进行故障排除,请运行
journalctl -u jenkins.service - 添加
/lib/systemd/system/jenkins.service启动的配置参数,例如 JENKINS_HOME - 将 Jenkins 设置为监听端口 8080,使用浏览器访问此端口以开始配置
注
如果8080端口被占用,请运行 systemctl edit jenkins 并添加以下内容:
[Service]
Environment="JENKINS_PORT=8081"- 使用浏览器访问:http://你的服务器IP地址:8080/
- 打开网页按照提示继续操作,一般此处会提示你前往
/var/lib/jenkins/secrets/initialAdminPassword寻找解锁Jenkins的密码
cat /var/lib/jenkins/secrets/initialAdminPassword- 随后是创建账户等操作,插件安装可以选择推荐项,会自动帮你安装包括汉化在内的大部分常用插件
- 保存并完成,Jenkins就搭建完成了
安装前置项
安装Java
- Jenkins 需要 Java 才能运行,但并非所有 Linux 发行版都默认包含 Java。
- 你可以使用多种 Java 实现,此处演示 OpenJDK 的安装:
sudo apt update
sudo apt install fontconfig openjdk-21-jre
java -version
openjdk version "21.0.3" 2024-04-16
OpenJDK Runtime Environment (build 21.0.3+11-Debian-2)
OpenJDK 64-Bit Server VM (build 21.0.3+11-Debian-2, mixed mode, sharing)安装Node.js
- Download Node.js® 选择对应的安装项并复制命令执行:

由于我的项目使用pnpm作为包管理器,所以命令如下:
# Download and install nvm:
curl -o- https://raw.githubusercontent.com/nvm-sh/nvm/v0.40.3/install.sh | bash
# in lieu of restarting the shell
\. "$HOME/.nvm/nvm.sh"
# Download and install Node.js:
nvm install 22
# Verify the Node.js version:
node -v # Should print "v22.18.0".
nvm current # Should print "v22.18.0".
# Download and install pnpm:
corepack enable pnpm
# Verify pnpm version:
pnpm -v使用Jenkins
启动
使用以下命令使 Jenkins 服务在开机时启动:
sudo systemctl enable jenkins启动 Jenkins 服务:
sudo systemctl start jenkins检查 Jenkins 服务的状态:
sudo systemctl status jenkins正常输出:
Loaded: loaded (/lib/systemd/system/jenkins.service; enabled; vendor preset: enabled)
Active: active (running) since Tue 2018-11-13 16:19:01 +03; 4min 57s ago重启 Jenkins 服务:
使用浏览器访问
http://你的服务器IP地址:8080/restart插件
- 安装插件 NodeJS Plugin

- 配置NodeJS

部署任务
配置凭据
- 在服务器中生成公私钥,用于Github和Jenkins的安全连接
ssh-keygen -t rsa -C "你的邮箱地址"连续回车三次,会在Linux(云服务器)的~/.ssh文件里生成公钥 id_rsa.pub 和私钥 id_rsa ,公钥用于Github的SSH key
- 获取公钥的值,添加到Github的SSH key中:
cat ~/.ssh/id_rsa.pub
- 获取私钥的值,新建凭据并添加到Credentials中
cat ~/.ssh/id_rsa

配置Webhook
- 在项目仓库的Settings里配置Webhook
- 我们的预期是push后自动化构建,所以只需要push event,添加好以后测试连接


新建任务
- 在Jenkins首页点击 新建任务 输入任务名称并选择 自由项目

项目配置




命令
export PATH="/usr/local/bin:$PATH"
# 此处使用pnpm包管理器,npm请自行修改
pnpm install
pnpm docs:build
# 指向部署静态服务的对应文件夹
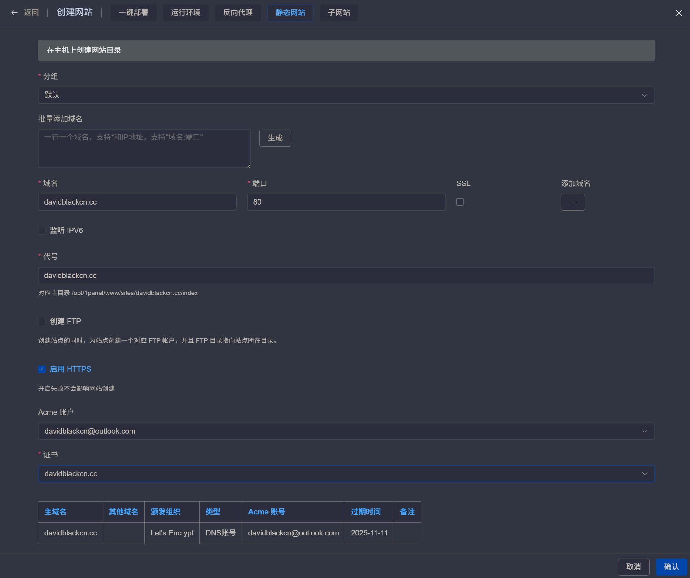
TARGET_DIR="/opt/1panel/www/sites/davidblackcn.cc/index"
# 直接操作,无需 sudo
rm -rf "$TARGET_DIR"/*
cp -R docs/.vuepress/dist/* "$TARGET_DIR"/关于jenkins权限问题
由于jenkins用户并没有权限直接执行sudo命令,此处我们需要更改配置文件,允许jenkins用户无需密码执行部署命令到对应文件夹
sudo visudo添加以下内容:
# 允许 jenkins 用户无需密码执行部署命令
jenkins ALL=(ALL) NOPASSWD: /bin/rm -rf /opt/1panel/www/sites/davidblack.cc/index/*, /bin/cp -R /var/lib/jenkins/workspace/VuePress-Blog-Deploy/docs/.vuepress/dist/* /opt/1panel/www/sites/davidblack.cc/index/将其中 /opt/1panel/www/sites/davidblack.cc/index/ 以及 /var/lib/jenkins/workspace/VuePress-Blog-Deploy/docs/.vuepress/dist/ 更改为 实际网站部署的路径 和 Jenkins项目工作目录
- 任务配置完成后记得保存
执行任务测试

配置静态网站
我使用1Panel(OpenResty)创建静态网站,Nginx创建可自行折腾,一般情况下将Nginx指向Jenkins构建的 TARGET_DIR 即可

使用&推送
- 仅供参考
git clone https://github.com/用户名/项目名.gitgit commit -m "提交描述"git push -u origin main更新日志
2025/11/4 14:42
查看所有更新日志
d1adc-bug fix于3f455-vp update于1d43d-+blog于ea9ae-blog OTA于d7164-blog OTA于034e6-little change于afb4c-fix css于